深耕能源计量,聚焦智能化、数字化的能源管理,
赋能公用事业双碳革命,提供全球领先的智慧能源管理方案。
86-28-65706888
  • 地址:
    四川省成都市高新区天全路99号

扫一扫微信二维码

2024.03.21
智慧燃气管理解决方案

       智能燃气表管理系统部署在亚马逊云,以SaaS的方式为全球的燃气公司提供稳定、高效、高性价比的管理系统解决方案。

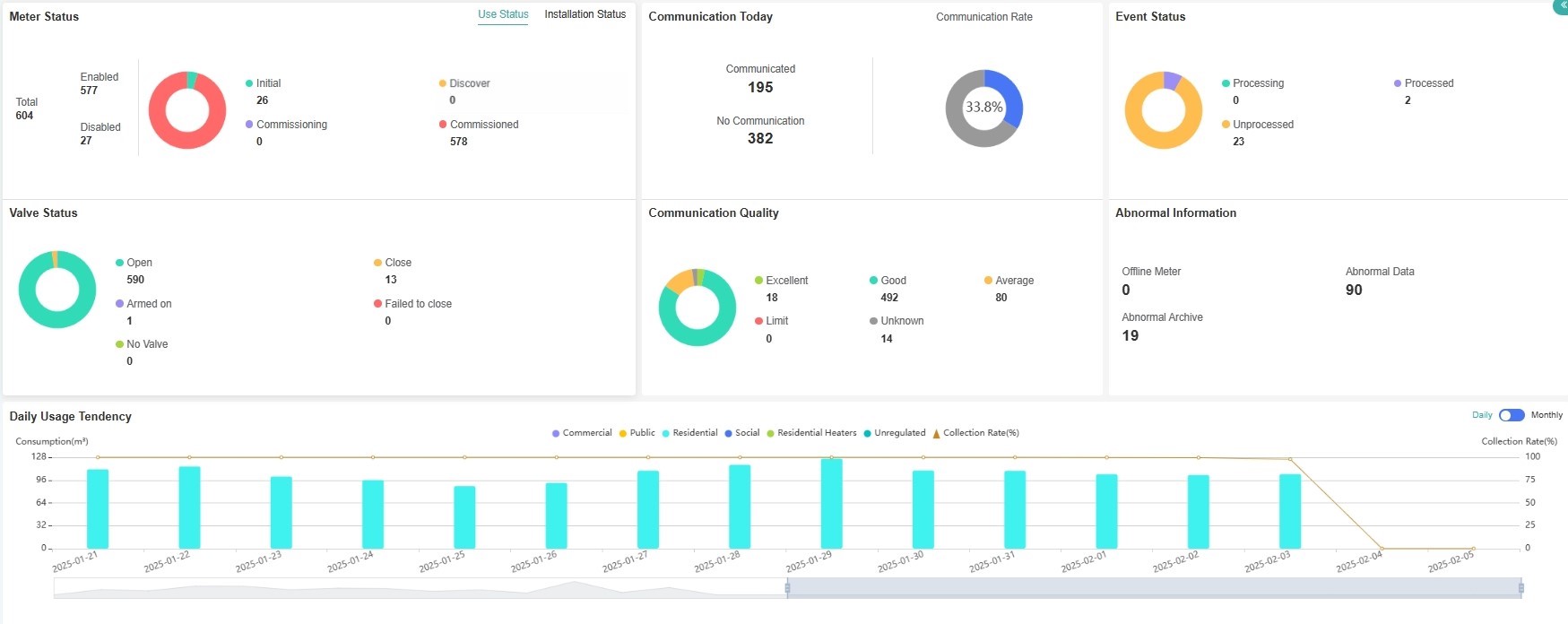
主页,为您呈现全城,乃至全国的燃气表运行状态汇总。



与燃气表的深度配合,极高的抄表成功率,降低抄表成本。



助您分析区域消费总量和趋势,方便调度您的生产和输送系统。



无需上门的远程抄表,从此变为现实。



阀门远程控制,助您轻松实现收费和管理。



更为您提供丰富的燃气表现场状态,不再是简单的计量工具。



表端的异常,都将呈现到您的桌面。



丰富的API接口,方便集成到燃气公司结算系统。